These release notes describe the new features, improvements, and bugs fixed in Pandora FMS NG 772 LTS, also known as Renaissance.
Regular versions (RRR) are monthly versions that bring together many changes and new features. They are ideal for those users who need to be up to date and are not afraid to find some unpolished detail. LTS versions are aimed at consolidating all changes of the RRR versions and offering maximum stability. The previous LTS is version 767 called Hope.
For more information on previous versions, visit the version notes section on our website. For information on minimum system requirements, please visit the installation section of our official documentation .
Notable improvements
Dozens of new features have been implemented since the previous LTS. Below, we list the most relevant ones that have been incorporated into Renaissance. It should be noted that version 772 itself does not include any further improvements from version 771, but focuses on bug fixes.
Improved security of credential storage
From version 768 Pandora FMS encrypts user password hashing using the CRYPT_BLOWFISH algorithm.
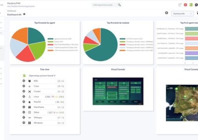
New dashboard widget: Data Matrix
In version 768, a new widget called “Data Matrix” has been added. This widget allows you to represent the values of the selected modules in an array.
Command Center Sound Alerts
Release 768 added the feature of setting up audible alerts in the Command Center, similar to that of nodes.

New visual console indicator: Orange frame
In release 768, we recover the feature from version 6 that consists of the ability to display an orange frame around certain elements of the visual console when the agent or module has an alert activated. In addition, recursive elements have been added that reflect the status of another visual console.
Custom filters for monitor view
In version 769, we added custom filters to the monitors view, which can be saved and retrieved by the user. These filters are similar to the custom filters used in events.
Custom filters for log viewer (audit viewer)
Like the custom event filter, a filter has been implemented in the audit event viewer that allows you to load searches and filter by user, action, source IP address, and comments.
New manual installer
Although the automatic installation method has reduced its use, we decided to start the renewal of the interface from its base, so we fully renewed the manual installer.
New Interface
In version 770, we initiated a global and significant change. It is not only about giving the console a new look, but a complete transformation in usability: menus, filters, listings, and forms among others. Since it is such a radical change, we decided to release it two versions before the LTS to fix the inevitable flaws that arise from this revolution.
Both Pandora FMS and the Command Center have experienced these changes, from the home screens to each of the system screens.
NetFlow monitoring
In 770 we added a new way to create monitoring data by applying NetFlow filters to get information. This allows for example, to identify when traffic exceeds forecasts and show the list of the ten IPs with the highest traffic in each flow. You may also set up real-time alerts on traffic volume, generate reports and create specific graphs for each defined filter.
Choose the server that executes a scheduled task
In 770 we added the possibility of selecting which server should execute a specific recognition task if there are several Discovery servers, which will allow you to ensure load distribution when necessary.
New HA system
With version 770, we launched a new database HA system for the database that allows Pandora FMS to be 100% geographically distributed. The redundant database nodes can be on different networks, separated by many kilometers. The new High Availability (HA) system 100% integrated into the interface is managed right away from the console, enabling the “switchover” feature and automatically detecting events such as failures and synchronizations.
It is even capable of overcoming a “split brain” event with a subsequent merging of data from locations that continued working, even after de-synchronization. This ensures that Pandora FMS continues operating independently, even in the event of a general network outage.
The new system can be selected in the setup and completely replaces the old system, getting rid of the need to use third-party solutions such as corosync and pacemaker. This greatly simplifies its operation.

Support for the sFlow protocol
In version 770, the sFlow protocol is added to the NetFlow® protocol in real-time network flow analysis tasks.
Improved agent search system
In version 770 we improved the search system, to also use the custom fields of the agent, operating system and any custom field. These filters can be loaded/retrieved, making navigation between data much more convenient and customizable.
Favorite system
In version 770 we added a favorite system, so that certain elements of the view, such as an agent view, group view, visual console, dashboard, or report, can be flagged as favorites and can be viewed in a new menu section.

New group tactical view
In version 770 we added a new group summary view that allows to better see the details of each group when there are several.

“Event cardboard” widget
In version 770 we added a colored card widget, with an event count, both in the nodes and in Command Center (Metaconsole), according to filtering rules based on type of events, event status, criticality and/or severity, groups, etc. (and by servers and/or nodes if requested by the Command Center).

Heatmap widget
In version 770 we added a widget, similar to the “Heatmap” view, which embeds in a variable size widget the information in pixel maps of the state of groups, agents or modules previously filtered by group.

New average value/max/min widget
In version 770 we added a new widget that shows the average (AVG), maximum (MAX) or minimum (MIN) value of a module, as well as the SUM (SUM) of an incremental type module. These values can be displayed along with your measure unit and a descriptive label in a given time period (by default, the last 30 days).
Welcome tips system
In version 770, a system of welcome tips was implemented, short messages that are displayed when logging into PFMS web console (Welcome tips). Those tips can be completely customized to include service tips offered with Pandora FMS to users or customers and supports multi-language.

“Modules by status” widget
In version 770 the “Modules by status” widget was added showing the modules according to their status, sorted according to their last status change, showing first the most recent ones.

Simple graph widget
In version 771 we added another widget to the dashboard, which shows a simplified graph of any monitored metrics. Both the color and the size of each element are configurable:

New agent deployment wizard
In version 771 we added an agent installation wizard, so that an inexperienced user can easily deploy agents in Windows, Linux or Mac environments.
Custom filters for the log viewer
In version 771, as in events, modules and audits, it is now possible to save a filter and reuse it. This filter can also be used in log reports.

New welcome message on Web console
Replacing the message that had been with us for more than four years and adding a pinch of poetry in the IT world.
New features and improvements
| Case# | GitLab# | Description |
|---|---|---|
| N/A | 1270 | Automatic cascade deletion of children, grandchildren, etc. modules. |
| N/A | 1841 | Added SO filtering to policies. |
| 8282 | 4289
| New feature to be able to choose the server (nodes and Command Center) when executing a CronJob task. |
| N/A | 6290 | Added an ID field to the Software Agent repository view. In addition, the text was changed in agent deployment. |
| 11510 | 7172 | Added author field to XML file for RSS events. |
| N/A | 7250 | Improved the web editor display of pandora_server.conf . |
| N/A | 7386 | Modified API call management in order to hide the access credentials to it. |
| N/A | 8535 | Cluster monitoring for Enterprise to Open. |
| N/A | 8538 | Azure monitoring is improved. |
| N/A | 8558 | Inventory feature becomes open source. |
| N/A | 8619 | Added new widget to dashboards: “Data matrix”. |
| N/A | 8755 | Modified the possibility of editing server plugins once they are deployed. |
| 13329 | 8770 | Added the possibility of having bandwidth in absolute value in the network-bandwidth plugin. |
| N/A | 8809 | Added Custom SQL report type to the Command Center. |
| 13468 | 8849 | Added the option to create a custom Link agent field. |
| 13786 | 8854 | Included audible event alerts in the Command Center. |
| N/A | 8909 | In reports, custom intervals for averages, minimums, and maximums can be modified. |
| N/A | 9002 | Deleted transactional monitoring (transactional server). |
| N/A | 9047 | Functional and aesthetic improvements in Audit View. |
| N/A | 9059 | Visual correction of label and input in the agent group view. |
| N/A | 9069 | The schedule downtime filter has been visually rearranged. |
| N/A | 9073
| New welcome tips system when logging into PFMS Web Console. |
| N/A | 9090 | Added manual query to transform old “custom_data” from plain text to base64. |
| N/A | 9113 | Added HTTPS support for API CHECKER. |
| N/A | 9120 | Included the “not” button for a free text search in the events view. |
| N/A | 9135 | Included the possibility of searching by name and user ID in events. |
| N/A | 9152 | Added the option to enable modules in bulk in agent views. |
| 13829 | 9175 | Password protection in modules to prevent their viewing by users who do not have rights to do so. |
| 13843 | 9196 | Added service item editing to the Metaconsole. |
| N/A | 9219 | Removed configuration file editing in the collection holding or plugin in NMS licensed policy. |
| N/A | 9220 | NMS Enterprise license update. See their features at: https://pandorafms.com/en/why-enterprise/. |
| N/A | 9242 | Spanish translation of the help text to register a new plugin. |
| 13884 | 9246 | Added new macro _group_contact_ in event responses. |
| N/A | 9270 | In Monitoring Interface View a button has been added to display graphs made up by incremental modules called inOctets and outOctects. |
| N/A | 9286 | Deleted the service forcing button for child services. |
| 13830 | 9292 | Improved trap saving and representation in the SNMP view so as not to lose performance when increasing the number of elements to be displayed. |
| 14021 | 9323 | Added the possibility of choosing the ability to represent full numerical data in reports. |
| 14021 | 9325 | Added the possibility of choosing the representation of the thousand unit. |
| N/A | 9410 | Improved the Enterprise Cisco Inventory configuration plugin. |
| N/A | 9412 | Making visual modifications to remote configuration of Satellite servers to make it easier to use. |
| N/A | 9447 | Added entry control to the CLI –create_event call. |
| N/A | 9463 | Improved network map linking. |
| 14144 | 9464 | Enlarged the text box to display the full label in the Command Center event view. |
| N/A | 9479
| Added module creation button in the tree view in Monitoring for the Command Center (Metaconsole). |
| N/A | 9505 | Improvements in Omnishell interface. |
| N/A | 9509 | Alerts and messages on different places notify the user if libraries are needed for Omnishell. |
| N/A | 9516 | Modified agent plugin editing in policies. |
| N/A | 9517
| Implemented a new template in custom SQL (Reports menu), which returns the name of those modules that do not have the safe operation mode field active. See more examples in the official documentation. |
| 14208 | 9529
| In the Enterprise version, the ability to configure User Timezone setup has been added for users who authenticate using LDAP. This allows you to set a different time zone than that of Pandora FMS server, in case there is a time difference. |
| N/A | 9530 | Reinstated triggered alert representation through orange boxes. |
| N/A | 9535 | The cluster monitoring feature becomes OpenSource. |
| N/A | 9554 | Changed pie chart representation. |
| N/A | 9555
| Fully reviewed and improved Pandora FMS Web Console mobile view. |
| 14267 | 9557 | Added private dashboard automatic removal when deleting the associated user. |
| N/A | 9587 | Added double search in the agents view to filter between modules and alerts. |
| N/A | 9618 | Added the option to be able to see the IP with which a remote module is running from the agent view. |
| N/A | 9622 | Each agent now has a section for Omnishell and can see the commands executed on it. It will only appear when there is a task for that agent. |
| N/A | 9624
| Added the possibility of monitoring through SFlow. |
| N/A | 9643 | Pandora-exec implementation for modern Windows (such as wmic). |
| N/A | 9645 | It allows to add a separate SAP license for each agent for very detailed monitoring. |
| N/A | 9666
| New widget: “Event cardboard” |
| N/A | 9672 | Added inventory plugins to monitor Aruba 3810M, Aruba 2930M PoE+ and Aruba 6300M 24SFP+ devices. |
| N/A | 9673 | Tentacle server installation verifies the dependencies in detail and shows which dependencies are required for the successful installation of the product. |
| N/A | 9675 | Modified unification notices so that they only fire in the strictly necessary cases. |
| N/A | 9676 | Inventory modules are now updated when an XML arrives named but without data. The goal is to create specific and well detailed reports. |
| N/A | 9680 | New widget: “Modules by status”. |
| N/A | 9698 | New plugin to send messages with Pushover. |
| N/A | 9709 | Changed the admin user to be created as local by default. |
| N/A | 9713 | Added button to show the actual path in a modal window in Pandora FMS file manager. |
| N/A | 9740 | Added the mail configuration feature to the Command Center. |
| N/A | 9763 | Improved asynchronous service performance and synchronization. |
| N/A | 9778 | Improved error log for agent plugins. |
14513
| 9805
| Timestamp date and time merging in event creation with PFMS 1.0 API. |
| N/A | 9819 | Added an Acoustic Console to configure custom sounds for event audible alerts. |
| N/A | 9859 | New dashboard widget named Avg|Sum|Max|Min Module data. |
| N/A | 9878 | Added multiple server selection is added to event filter editing (Meta). |
| N/A | 9801 | Added block in PDF/CSV/JSON file generation so as not to be able to generate more than one in parallel and thus not affect the tool’s performance. |
| N/A | 9816 | When sending alerts by email, macro _moduledata _X_ has been improved and if the data contains an image, it detects it and sends it as an image. |
| N/A | 9847 | Improved remote inventory plugin for Windows to use binary pandorawmic. |
| N/A | 9868 | Removed the footer and replaced it with the section “About”. |
| N/A | 9883 | Monitoring inventory reports have been improved both in their options and in their interface. Improvements are also included for the Command Center (Metaconsole). |
| N/A | 9884 | Custom filters can be saved and retrieved in the monitor view, which implies applying MR number 61. |
| N/A | 9903 | Removed the possibility of having different profiles with the same name. |
| 14587 | 9909
| Added PANDORA_agent_SSL token for the online agent installation, which allows encrypted communications with PFMS server. |
| N/A | 9914
| Submenu added for services checked as favorites in the Command Center (Metaconsole). |
| N/A | 9971 | The “Icon” element of the visual consoles can now be edited. |
| N/A | 9984 | Corrected/changed the recon parameter order with SNMP v3. |
| N/A | 9987 | Improved inventory view and its filters. |
| N/A | 9991 | Changed the “skin” label to “theme” in user editing. |
| N/A | 10008 | Improved search management in agent view, monitor view and event view, with the possibility to save queries for their reuse. |
| N/A | 10010 | New option for the Log viewer in the Search field: it is unchecked by default to show only the lines that match the search. If checked, the full log matching the search is displayed. |
| N/A | 10014 | Custom filters for log viewer, which involves applying MR number 61. |
| 14662 | 10016 | Added new features for monitoring in the OpenShift plugin for Pandora FMS Enterprise version. |
| N/A | 10017 | Enabled the DRDA port for connection in the Informix plugin: this allows remote monitoring. |
| N/A | 10025 | Added option in the online installer to install the latest LTS version. |
| N/A | 10037 | Improvements in server auto-monitoring. |
| 14689 | 10039 | Improved agent name display in the Metaconsole monitor view. |
| N/A | 10053 | By CLI PFMS the command delete_module now recursively deletes the descendants of the deleted module. |
| N/A | 10055 | Recursion is added in the module deletion notice, showing all modules that depend on the module to be deleted. |
| N/A | 10057 | Enabled the _agentcustomfield_X_ macro for use with ICMP Enterprise and SNMP Enterprise servers. |
| N/A | 10067 | Added the option to filter for triggered alerts both in the tree view widget and the triggered alerts tree view. |
| 14519 | 10070 | In the Command Center (Metaconsole) the display of the execution status of pandora_db is added, specifically in the performance section (Setup -> Performance). |
| N/A | 10076 | Added direct link to the attachments (File manager) to the plugins section (new tab created for this purpose). |
| N/A | 10082 | Changed/improved the dual module search tooltip in the agents view. |
| 14739 | 10092 | Not normal (covering states Critical and Warning) filter in both agent and module states for the Tree View widget in Dashboards. |
| N/A | 10093 | New policy maintenance mode when running database maintenance (pandora_db). |
| N/A | 10096 | Adapted snmp_remote.pl plugin to be able to run it externally. |
| N/A | 10098 | Improved PHP version 7 Composer error control when upgrading to Pandora FMS 768 (PHP7 not supported). |
| N/A | 10101 | If it is intended to change from md5 to sha (access credentials) it is checked if the table is varchar(60), if it is not, it stays in md5. |
| N/A | 10106 | When deleting a user all their open sessions are also deleted, in real time. |
| N/A | 10115 | LDAP authentication accepts special characters. |
| N/A | 10126
| Added an explicit save button for editing Visual Console elements. |
| N/A | 10138 | New graphical interface in the manual installer. |
| N/A | 10140
| Added message to indicate whether Chromium Extension is not installed (required for graphics display). |
| N/A | 10149 | New Exchange plugin (2016 or later) to filter and monitor email messages (an agent with two modules in each run for each added filter). Enterprise feature in the online library, documentation in Spanish in BookStack. |
| 14544 | 10157
| Added an extra parameter to plugin pandora_snmp_bandwidth for the correct calculation of the bandwidth percentage when several interfaces are integrated. |
| N/A | 10166 | New indexes have been added to the database, especially useful for very large environments. |
| 14480 | 10175 | Event information window updates status appropriately on the General tab when performing validation (Acknowledge by…). |
| N/A | 10179 | New wizard for deploying Software Agents on Mac OS®, Unix® / Linux® and MS Windows®. |
| N/A | 10185
| A filter has been implemented that can be saved and retrieved in both data view and reports. |
| N/A | 10186 | Improved the message when merging events through the Command Center. Now it takes into account the history database and reports on it. |
| N/A | 10189 | Improved the visual interface of the sound console button. |
| N/A | 10190 | Alerts can be managed from the sound console. |
| N/A | 10191 | Incorporated into the new PFMS interface sound alerts which open in a new window to minimize, maintain above everything else and allow you to continue browsing and working in PFMS web console without closing. |
| 14895 | 10210
| The default value selected for Dynamic interval is set to none. |
| N/A | 10215 | Agent information when requested in heatmaps is now available in Pandora FMS Open version. |
| N/A | 10228 | Improved session management, particularly those related to API 1.0 PFMS which favors storage space in the database. |
| N/A | 10235 | Added new indexes to the database, especially useful for very large environments. |
| 14934 | 10236 | In bulk operations on modules, unless requested by the user, Dynamic interval is left intact, unchanged, when saving the requested operation. |
| N/A | 10248 | Relocated the “Save custom report to disk” option in Discovery, in section new console task creation. |
| 14940 | 10255
| Added a token to disable orange boxes indicating alerts triggered in the Static image, Simple value, Icon and Group elements of Visual Consoles. |
| N/A | 10259 | Warning notice if there are more than 200 agents in the use of agent access statistics. |
| N/A | 10267
| Limited to 500 the number of items per page in the event list. |
| N/A | 10269
| Improvement in the XML entry process in Pandora FMS Dataserver. |
| N/A | 10273 | New parameters in the plugin for Google Sheets: –creds_base64 and –cell . |
| N/A | 10277
| The “About” section loads faster. |
| N/A | 10283 | Visual enhancements for the filter in the SNMP Console. |
| N/A | 10296
| Added the server time and date display in the “About” window. |
| N/A | 10298
| New functionality that allows adding new server instances for very large environments and with powerful hardware available. |
| N/A | 10303 | Added an automated option to configure the location path of the fping command on the different operating systems used by PFMS server. |
| 14480 | 10307
| Added user information when setting an ‘In process’ event. |
| N/A | 10324
| New favorites system in side menu for groups, dashboards, event filter, network maps, custom reports, visual consoles and agents. |
| N/A | 10329
| Fixed a “healthy” limit for number of modules in unknown status that are processed in each iteration. |
| N/A | 10347 | Improved the usability of Group Tactical View. |
| 13815 | 10355 | Added a maximum response time (token LDAP search timeout) when querying an LDAP server for authentication. |
| 15060 | 10364
| The event ID is now included when moving records to the history database for higher data control. |
| N/A | 10441 | Added package version in the head so that when updating the new JavaScript files will be added to the cache. |
| N/A | 10474 | Refined and visually enhanced the dynamic map (sunburst). |
| N/A | 10483 | Added the generation of a new CSRF token when logging out of PFMS. |
| N/A | 10514 | Plugin for monitoring clusters and SingleStore databases. |
| N/A | 10524 | Updated dependencies on Docker images for the Open version. |
| 15104 | 10525
| Fixed the display of all data for NetFlow, also removed the option to change the interval in the NetFlow form. |
| N/A | 10589 | Added an upgrade to SAP v1 Discovery to support new “Trial” licenses registered in PFMS. |
| N/A | 10633 | Added token (Check connection interval) for connection time with the server running the database engine. |
| N/A | 10638 | Network Links (Visual Console) show the value of data grouped in thousands and millions, as the case may be. |
| N/A | 10657
| Added date of volume snapshots taken from virtual machines, in the VMware® plugin. |
| N/A | 10692
| New Basic Chart widget |
| N/A | 10707
| Added arping program as dependency needed for PFMS server. |
| N/A | 10712
| Renovation and improvement of the login screen in Pandora FMS. |
| N/A | 10714 | Improved inventory view export in CSV format when filters are applied to inventory modules, as well as improved the visual interface. |
| N/A | 10728 | Plugin to detect changes in the configuration of switches (Alcatel®, Cisco®) through SSH. Enterprise feature available in PFMS Library, documentation in Spanish in BookStack. |
| N/A | 10730
| In inventory reports, a REGEX keyword filter is added. |
| N/A | 10740 | In Heatmaps several improvements were added: in the agent view the information of the last contact and the progress bar in the detailed agent view with a graph included; in the module detail view when clicking now shows the date of the last data, value and status of the module; tag display now has better readability. |
| N/A | 10744
| The detection feature of operating systems has been improved by using NMap. |
| N/A | 10770
| Added dependency snmp-mib-downloader to translate the default MIBs and OIDs for the Ubuntu server operating system, when used to host and install Pandora FMS server. |
| N/A | 10800
| Added feature in pandora_ha_resync_slave.sh to support the new HA system for Ubuntu server 22. |
| 15230 | 10820 | Added a new token in the general settings, which comes by default disabled: If there is any event “In process” with a specific additional ID and a “New” event with that additional ID is received, it will be created as “In process”. |
| 15134 | 10833 | Fixed error in graphs in reports on chromium-111.0.5563.64-1. Checked that in prior versions chromium-common-109.0.5414.74-1 and chromium-109.0.5414.74-1 works correctly. |
| N/A | 10853
| Generated and hosted Docker-independent images in the official Pandora FMS repository for Selenium 3 WUX. |
| N/A | 10929 | Added new dependencies and new chromium version to the PFMS Docker images, both Open and Enterprise. |
| N/A | 10950
| Added MySQL 8.x by default as the current version for the database engine from version 771. |
| N/A | 10979 | External plugin for Grafana (en inglés) now comes by default installed in Pandora FMS. |
| N/A | 11123 | Renewed the image of message No data to show. |
| N/A | 11124 | Small changes and visual improvements have been made to the detailed agent view. |
| N/A | 11128 | Usability has been improved in the test connection buttons with integrations with eHorus and Integria IMS. |
| N/A | 11236
| Added edit button to servers in Metaconsole. |
| N/A | 11417 | The sound console has improved the visual appearance and on-screen distribution of its elements. |
Known changes and limitations
Due to the arrival of EOL of version PHP 8.0, the LTS 772 “Renaissance” version is the latest version that supports these versions, PHP 8.2 being the official Pandora FMS version supported for the following ones.
Due to the arrival of EOL of MySQL 5.7 version (October 21, 2023), the LTS 772 “Renaissance” version is the latest version that supports said version, MySQL 8 being the official Pandora FMS version supported for the following ones. Upcoming RRR versions (starting with 773) will NOT support MySQL 5.7, with the only version supported being 8.x
| Case# | GitLab# | Description |
|---|---|---|
| N/A | 9003 | Renamed the Merging Tool at the Command Center (Metaconsole). |
| N/A | 10223 | When creating an agent by means of a received XML, the usual quote “Created by…” is not added. |
| N/A | 10253 | Controlled the values of General Settings, Performance Settings, and Visual Settings to keep them within the indicated and recommended operation ranges. |
| N/A | 10321 | Limited the number of events per query both in the Command Center (Metaconsole) and in nodes to ten thousand. |
| N/A | 10530 | Notice “Too many modules queued” appears if they exceed 500 modules, the previous value was 200. |
| N/A | 10771 | By default pandorafsnmp is used in new installations, instead of braa for v1 and v2 in SNMP. |
| 15466 | 11054 | Starting with version 773, legacy Visual Consoles (token Legacy Visual Console View) will no longer be supported. An informative message was inserted for this. |
| N/A | 11058 | The welcome message was changed on the web console. |
| N/A | 11078 | Deleted the options to create files and directories in the MIB Uploader (Monitoring, SNMP and MIB Uploader), maintained the feature of compressed files in ZIP format. |
| 15095 | 11085 | Added the “link” and “image” plugins for the TinyMCE editor used in the Visual Console. |
| N/A | 11147 | In module creation, the width of the list of module types to be selected was widened. |
| N/A | 11157 | Changed the Warp Update Manager URL. |
| 15520 | 11159 | Increased the maximum user password size to 150 characters. |
| N/A | 11477 | Deleted the vertical display bar in the left-side menu for better display. |
Fixed vulnerabilities
| Caso# | GitLab# | Descripción |
|---|---|---|
| N/A | 8297 | Improved Pandora FMS access management. |
| CVE-2023-24515 Thanks to the information provided by damodarnaik. | 10159 ^MP | The API checker built into Pandora FMS Web Console only supports HTTP or HTTPS protocols. |
| CVE-2023-24514 Thanks to the information provided by giri11408 | 10160 ^MP | Modules in visual consoles filter and avoid commands in JavaScript language. |
| CVE-2023-24516 Thanks to the information provided by Gaurish Kauthankar. | 10162 ^MP | Module of special days in calendar limits and filters the use of JavaScript thus avoiding major problems. |
| CVE-2023-24517 Thanks to the information provided by Gaurish Kauthankar. | 10163 ^MP | Pandora FMS file manager restricts the file type to GIF, PNG or JPG, thus avoiding the loading of any type of instruction. |
| CVE-2023-24518 Thanks to the information provided by samsamurai. | 10217 ^MP | The CSRF is now generated in the attempt action itself to disable a user, which prevents editing. |
| CVE-2023-0828 Thanks to the information provided by samsamurai. | 10219 ^MP | Changed data entry to syslog when a module is created. |
| CVE-2021-41184 | 10229 ^MP | jQuery-UI is the official user interface library of jQuery. Before version 1.13.0, the option of accepted the value of the .position () utility from untrusted sources. The issue was fixed by updating to version 1.13.0. |
| CVE-2021-23358 | 10230 ^MP | Update to latest Underscore (1.13.6) package version for Javascript. |
| N/A Thanks to the information provided by ^MP. | 10261 ^MP | Deleted the upload_head_image.php file since it allowed uploading files with additional instructions. A suitable mechanism for such a file upload task has been implemented. |
| N/A | 10294 ^MP | Set a maximum limit of attempts (Password Policy) for unknown users for Pandora FMS Web Console (nodes and Command Center) and also for the Mobile version. |
| N/A | 10326 ^JJOS
| When the superuser “admin”, created by default when installing PFMS, changes its password for the first time, a new bearer token is also generated which replaces the default (“pandora1234”). |
| N/A Thanks to the information provided by Edisc. | 11232 | An unauthenticated user can reset the password of other users. This was controlled when a hash was integrated into the restart form but a variable evaluation was missing which was corrected, now the vulnerability does not exist. |
| N/A | 11233 | Corrected the default notification message in Dashboard when a widget has no data to display. |
| 15612 | 11241
| The reverse intervals in the modules of the network server remote_cmd_string and remote_tcp_string were saved incorrectly so it was corrected and it now saves correctly. |
Feature extinction
Deleted transactional process monitoring. This feature has nothing to do with transactional WEB or application monitoring (WUX, UX) that continues to work and expand in each version.
| Support# | GitLab# | Description |
|---|---|---|
| N/A | 7985 | Legacy event alerts have become obsolete and Web Console quick help was withdrawn. |
| N/A | 9475 | Command Center (Metaconsole) stopped managing agents through the wizard ; Centralised management will continue as a usual tool for this purpose. |
| N/A | 10648 | Command Center Wizard (Metaconsole Wizard) will be disabled in version 771 since its functions have been improved and reassigned in other menus. |
| N/A | 10744
| Operating system detection feature through xprobe2 has been removed, replaced by nmap |
Bug fixes
| Support# | GitLab# | Description |
|---|---|---|
| 12354 | 7936 | For users registered in a Command Center (Metaconsole) they can now select Dashboard as the custom home screen of the Web Console. |
| N/A | 8047 | Fixed the blocking of the Kaspersky antivirus to the new WMIC version used by the Satellite server. |
| N/A | 8148 | Administrative Tools -> System Audit Logs now shows in detail the changes made. |
| N/A | 8578 | Solved visual integration errors with eHorus. |
| 13394 | 8793 | Solved a deadlock in pandora_db when using Percona XtraDB cluster. |
| 12537 | 8950 | Modified modules of the “MySQL Server Advanced Plugin” plugin that had erroneous data. |
| N/A | 9061 | Fixed Discovery section views. |
| 12537 | 9221 | Fixed module type’s default value when creating modules in “MySQL Server Advanced Plugin”. |
| N/A | 9251 | Added translation in sections that called function ui_print_help_tip. |
| N/A | 9270 | Within the view of each agent, the Interfaces section is visible and accessible. |
| 14050 | 9349 | Modified the tree view in the Command Center so that it does not show the agent hash when hovering over. |
| N/A | 9362 | Checking is modified to tagent_data table for data quantity. |
| N/A | 9440 | Corrected count of “$bad_agents”. |
| N/A | 9473 | The get total_modules command in PFMS 1.0 API correctly returns the total modules when a specific module group is requested. |
| N/A | 9483 | Modified the correlation server to prevent its performance degradation. |
| 14178 | 9496 | Added input value validation in the creation of a new module using API. |
| 14180 | 9498 | Fixed API call add_permission_user_to_group, which left the assigned profile group empty. |
| N/A | 9508 | Fixed text overlay in dashboards when setting up a new widget. |
| N/A | 9523 | Erratum in pop-up title for registered plugin information. |
| N/A | 9548 | Added certain fields in some database tables to avoid errors in the execution of pandora_db. |
| 14267 | 9556 | Corrected counting and paging in Dashboards view. |
| N/A | 9586 | Modified the API call get_tree_agent, which displayed unnecessary information. |
| N/A | 9597 | Fixed the default port in the integration with eHorus. |
| N/A | 9600 | Fixed status display failure of Pandora FMS servers. Pandora FMS is present in more than 50 countries which have different time zones: for companies with offices with different hours this false positive was reported with the status of the servers. |
| N/A | 9633 | Solved errors in alerts templates in French. |
| 14349 | 9664 | Removed the modules in “pending delete” from the module selection view in scheduled downtimes. |
| N/A | 9677
| Fixed history database automatic partitioning. |
| N/A | 9679 | Fixed the information sample in the failed attempt log by obtaining a token. |
| N/A | 9684 | Fixed connection error in NCM if the destination needs a prompt. |
| 14344 | 9690
| Fixed when a module behaves intermittently and an alert threshold was set: now only an email recovery notification message is sent and received. |
| N/A | 9700 | Corrected the links to the Web Console in the Visual Console public view. |
| 14417 | 9706 | Fixed the disappearance of drop-down menus in the module graphics view in dark mode. |
| N/A | 9720 | Fixed module histogram widget by not displaying state changes correctly. |
| N/A | 9721 | Fixed the CLI call –add_event_comment that did not add the event ID into the comment. |
| 14457 | 9738 | Fixed node change in SQL Reports after their editing (Meta). |
| 14463 | 9747 | Solved the lack of some events when display all is selected in filtering. |
| 14470 | 9758 | Fixed that disabled triggered alerts count in group view. |
| N/A | 9759 | Fixed common agent load in module operations in bulk. |
| 14458 | 9780 | Fixed the lack of information display in Discovery tasks. |
| N/A | 9783 | Fixed certain bugs in new network map refreshings. |
| 14480 | 9787 | Fixed status update of the event information window in the General tab. |
| N/A | 9799 | Fixed the process of changing the owner of an event. |
| 14523 | 9811 | Fixed errors in reports that had availability type items. |
| N/A | 9817 | Profile duplicating is controlled in agent creation. |
| 14535 | 9823 | module_logchannel is now supported in the module validation box. |
| N/A | 9825 | Fixes image uploading by file manager in the Metaconsole. |
| N/A | 9827 | Fixed bug related to external link with no value as user home screen. |
| N/A | 9829 | Users can only access the Dashboards on the home screen if they are from the same group, those from the All group and their private dashboards. |
| N/A | 9831 | Fixed password policy that only acted on the first occasion. |
| N/A | 9833 | Fixed user search in general search engine in the OpenSource version. |
| N/A | 9834 | In manual services, the weight of an agent with a non-initialized module now adds up to zero instead of the value equivalent to the unknown status. |
| N/A | 9844 | Fixed bug in alert filtering (field content not taken into account in alert filter when selecting “mail to admin” in actions). |
| 14558 | 9851 | Fixed wrong display of custom images on the login screen. |
| N/A | 9852 | Fixed user password request in the Linux CPU Remote Inventory Module (plugin). |
| 14560 | 9863 | In the links section, both in nodes and in the Metaconsole, users without PM permissions can view and use said links. |
| 14572 | 9873 | Fixed custom images missing in visual console service elements. |
| N/A | 9881 | In the history database settings, even if it was disabled, it always tried to make a connection. With this correction it will only try to connect if all the necessary credentials are configured. |
| N/A | 9895 | Fixed and added the following messages for third-party remote authentication: “User is blocked”, “Double auth error” and “saml error”. |
| 14569 | 9906 | Fixed auto-refresh errors in Command Center event view. |
| N/A | 9908 | Fixed failure in the Metaconsole event filter when modifying auto-refresh. |
| N/A | 9910 | Fixed visual bug in template condition settings/editing. |
| N/A | 9911 | Fixed collection update when md5 is weight 0. |
| 14580 | 9912 | Fixed scheduled emails and report sending using Discovery tasks. |
| N/A | 9913 | Fixed visual faults in “Service List” and “Service Table” view filters in the Command Center (Metaconsole). |
| N/A | 9922 | Fixed not being able to filter by tags in alert view. |
| N/A | 9924 | Fixed links between visual console items. |
| 14571 | 9931 | Fixed filtering in the event view when trying to select more than one server, where only the first one was selected. |
| N/A | 9932 | Fixed errors in SNMP browser. |
| N/A | 9941 | Fixed the colors in the odometers by public links in the visual consoles. |
| N/A | 9949 | Fixed WUX widgets. |
| N/A | 9953 | Fixed agent GIS information manual adding with PHP 8. |
| 14776 | 9962
| In reports with SQL queries, the feature for querying one and/or several nodes and/or in the same Command Center (Metaconsole) has been restored; not only to display events but for any other database item. This feature should be used with caution because it may require excessive use of hardware resources. |
| N/A | 9966 | Fixed problem with permission of users created by api (user with manage users) accessing nodes in Metaconsole environments. |
| 14036 | 9969 | Fixed errors when editing traps. |
| N/A | 9972 | Fixed log message error when adding Satellite bandwidth plugin module. |
| 14623 | 9973 | Fixed the problem that did not allow to disable self-refreshing in the Metaconsole. |
| N/A | 9978 | Fixed Enterprise ACLs to not allow configuration of a particular bulk operations page. |
| N/A | 9980 | Fixed WUX executescript command error when response got 0. |
| N/A | 9982 | Fixed bug in pandora-snmp-bandwith.pl plugin. |
| N/A | 9983 | Fixed error 500 in operations in bulk with PHP 8. |
| N/A | 9985 | Fixed the use of the Deployment Center with PHP 8. |
| N/A | 9986 | Fixed saving when creating an SNMP module that does not need a port, so that it is saved empty. |
| N/A | 9988 | Fixed problem that did not allow access to logs view from the agent view. |
| N/A | 9994 | Fixed problem that did not allow to select “module group” when creating module. |
| N/A | 9995 | Replaced the awk command to gawk for the AD plugin to avoid usage error. |
| N/A | 9996 | Fixed incorrect description correction when creating ssh modules. |
| N/A | 9997 | Removed “using module component” in module editing. |
| 14484 | 9896/9275 | Fixed compilation of certain dependencies necessary for the correct use of NCM. |
| N/A | 9999 | Fixed error in “full list of alerts” view of agents. |
| N/A | 10000 | Fixed error 500 in “tree_agents” API call with PHP 8. |
| N/A | 10002
| Corrected user display in PFMS CLI command add_event_comment if the name contains spaces. |
| N/A | 10005 | Fixed SQL errors when adding new node in the Metaconsole. |
| N/A | 10022 | Fixed SQL error when adding inventory modules allowing to save without “Module” field. |
| 14544 | 10023 | Fixed pandora_snmp_bandwith.pl plugin. |
| 14650 | 10026 | Fixed Command Center setup order. |
| N/A | 10032 | If a user changes the database replication password after the main database was encrypted, that password will also be stored encrypted. |
| N/A | 10034 | Fixed bug that allowed creating empty/null ACL Enterprise profiles. |
| N/A | 10036 | Fixed visual error where the modules legend stepped on the circular graph in custom graphs. |
| 14569 | 10038 | Fixed auto-refresh problem in event view (Metaconsole). |
| N/A | 10040 | Fixed AD connection error in the Command Center with PHP 8. |
| N/A | 10041 | Fixed error 500 in old correlation alerts. |
| N/A | 10043 | Fixed trap editing error that generated entities and did not allow editing. |
| N/A | 10044 | Fixed SNMP trap view bug where the validated filter did not display traps correctly. |
| N/A | 10046 | Fixed bug when deleting inventory modules individually. |
| N/A | 10048 | Fixed error in “Monitoring -> Alert details” where filtering by “mail to admin” did not take into account the rest of the filters. |
| N/A | 10049 | Fixed error 500 when editing the cluster agent from tree view (Metaconsole). |
| N/A | 10052 | Solved the calculation count of the network maps where the dummy node was taken into account. |
| N/A | 10066 | Added selector to recursively search subgroups to the Triggered alerts report widget. |
| 14705 | 10068 | Fixed node collection synchronization when using PHP 8. |
| N/A | 10074 | Fixed error that did not allow modifying the “Content type” in SNMP alerts with “mail to admin” action. |
| 14724 | 10075 | Fixed bug that did not show % of SLA Compliance and Status in PDF reports. |
| N/A | 10078 | Fixed error 500 when clearing correlation alerts. |
| 14706 | 10080 | Fixed SQL error when creating external alert with default action. |
14644
| 1081 | Both in the Metaconsole and in the nodes, section Homescreen was reset for editing by the user itself (Edit my user). |
| N/A | 10084 | Agent search in policies refreshes the data cache in a timely manner and also takes into account disabled agents. |
| N/A | 10088 | Modified sample_agent query to improve its performance. |
| 14748 | 10095 | The alert details view can now be sorted chronologically, at the user’s request. |
| N/A | 10100 | The RPM installer supports PHP 8 and installs MRs in the same way as with PHP 7. |
| N/A | 10102 | Aligned columns in service SLA (Custom Reports). |
| N/A | 10103 | The threshold section of the clusters now displays the names of each module (Active-Passive View). |
| N/A | 10104 | Chrome is added to the Ubuntu installation for proper console execution. |
| 14765 | 10112 | Erratum in the source code with the use of the module_disabled command in software agents. |
| N/A | 10114 | Solved error 500 in Command Center with the use of LDAP. |
| N/A | 10119 | Fixed alert view bug in Open version. |
| 14783 | 10121 | Fixed error 500 when creating custom MySQL. |
| N/A | 10123 | Fixed warning due to lack of a JavaScript file. |
| 14800 | 10127
| Fixed node ID forwarding in PFMS 1.0 API call validate_events if it is applied to the Command Center (Metaconsole). |
| N/A | 10129 | Fixed visual error in the Create Percentile item form. |
| N/A | 10131 | Fixed error 500 in module templates view within an agent. |
| 14762 | 10132
| Fixed error when WMI queries were made, which returned more results than requested. The key issue was to avoid results from the 0.0.0.0 IP address, which was registered and returned by the Operating System. |
| 14803 | 10133 | Fixed task import in Discovery IPAM tasks. |
| N/A | 10135 | Fixed error 500 in the pagination of the Command Center collections. |
| 14804 | 10136 | PFMS CLI (pandora_manage) parameter –update_agent now updates node with Command Center (Metaconsole). |
| N/A | 10139 | Fixed the default visual consoles that used nonexistent data. |
| 14825 | 10146
| When sending an SMS alert using the macro _timestamp_ in the template, dates are now recorded homogeneously. |
| N/A | 10152 | Restored the possibility of adding notifications by groups in the general settings of the Web Console. |
| N/A | 10154 | Fixed preliminary network map view with discovery task completion. |
| 14771 | 10156 | Corrected the custom availability report display. Previously an item had to be edited and saved to be able to show the report. |
| N/A | 10164
| When using MySQL version 5.7 it is now possible to delete old data backups automatically. |
| 14779 | 10176 | Fixed false positive about a service status if one or more of its agents had disabled modules. |
| 14839 | 10178 | Reorganized and improved the autodiscover plugin for both MS Windows® and GNU/Linux® to improve agent performance. |
| N/A | 10188 | In audible alerts server identifiers are received correctly. |
| N/A | 10202 | Fixed the query in the event group report report filter. |
| N/A | 10205
| Fixed -f parameter in pandora_server/util/plugin/pandora_snmp_bandwidth.pl plugin to process the offline duplex as full duplex. |
| 14360 | 10207
| Fixed in Metaconsole (Command Center) the display of time units in alert templates. |
| 14875 | 10212 | Fixed editing permissions on custom reports if the ACL Enterprise System is used. |
| N/A | 10222 | Image in the “About” section is now displayed correctly. |
| N/A | 10227 | As for features, corrected their overflow in the NMS license. |
| 14931 | 10234 | Fixed error downloading collection files in the Command Center (Metaconsole). |
| N/A | 10238 | Fixed the erratum in network usage calculation at pandora_snmp_bandwidth.pl. |
| N/A | 10240 | For PFMS servers that are still hosted in CentOS 7, support has been added for the Semaphore 2.13 library of Perl language. |
| N/A | 10241 | Graphics sent by email are compatible with PHP 8, thus allowing their display. |
| N/A | 10249 | Standard users now correctly calculate groups related to tags. |
| N/A | 10258 | Fixed the option to send email to the administrator (Mail to Admin) in alert actions and it now allows you to select single options. |
| N/A | 10274 | On Pandora FMS home page clicking on the link of the alerts launched (triggered alerts) now shows only those with such status. |
| 14923 | 10276
| Fixed and improved the Unicode character encoding function in the creation of correlation alerts for Russian, Chinese and Japanese. |
| 14943 | 10284 | The plugin for Kubernetes successfully converts the data type returned by the API. |
| N/A | 10290 | Event validation is shown accurately in field ACK. |
| N/A | 10305 | Fixed the display of Pandora DB tool’s last execution. |
| 14976 | 10308
| The query is corrected so that it does not return an error when modifying the user’s password by having Password Policies enabled. |
| N/A | 10320 | Added an alert dialog to confirm whether you are sure of a user’s delete request. |
| 14989 | 10330
| Fixed the Safe Operation mode in Command Center Massive Operations. It is back in operation. |
| 14620 | 10310 | Fixed the General group status widget operation in the Command Center. |
| N/A | 10312 | Added data purge option visual configuration (“Max. days before purge”) in the Command Center. |
| 14975 | 10327
| Fixed the saving process of the selected version in custom remote SNMP components, either v1, v2 or v3. |
| 14815 | 10328 | For Mozilla Firefox web browser a special exchange rate was created to hide special purpose credentials used by PFMS. |
| N/A | 10331 | Excluded Discovery manual from the to-do list as they were presented as if their execution was delayed. |
| N/A | 10334 | Fixed for pandorawmic that when it receives “none”, it retries the WMI query again to obtain a result other than “none”. |
| 15016 | 10335
| Fixed change application to the modules and/or plugin in Operations in bulk with Modules. |
| N/A | 10337 | Fixed credential forwarding for queries through the database interface, from the Command Center (Metaconsole) to the associated nodes. |
| N/A | 10338 | Updated pandora_snmp_bandwidth.pl plugin to recognize current compilations (version nomenclatures) and thus stop issuing warning messages that are false positive regarding the version. |
| 15025 | 10339
| Fixed search with spaces in the keywords in the SNMP Console. |
| N/A | 10340 | Fixed Gotty’s performance with Quickshell PFMS. In addition, added a test button to verify service execution. |
| 14680 | 10342
| Added alias and comments in node agent search so that the search is performed correctly. |
| N/A | 10343 | IPAM, massive operations, meets and works with the PHP version 8 syntax. |
| N/A | 10350 | Added the maintenance mode for the Command Center (Metaconsole)(file metaconsole_maintenance_mode.php ) to inform users about special processes. |
| N/A | 10356 | In the Metaconsole configuration, LDAP authentication section, it was corrected to save the timeout value. |
| 15007 | 10359 | At the Command Center (Metaconsole), in bulk operations it now also displays (by default) disabled agents. |
| 15039 | 10362
| To avoid failure recursion in Groups Items of Visual Consoles a token was implemented which is enabled by default. |
| 15056 | 10363 | In the advanced agent module options, the token feature of the cascade protection service (Cascade Protection Services or CPS) is restored. |
| 15058 | 10369
| Fixed in event correlation, from a Command Center environment (Metaconsole), error by which it failed to decrypt information if the node’s database had encryption set on its content. |
| N/A | 10370 | Fixed the node link to centralized agent management in the Command Center. |
| 15069 | 10372
| Fixed line creation in Visual Consoles by which the circles were not displayed at the ends to be able to move or resize them. |
| 15070 | 10373 | Fixed policies with names: in Japanese they were not written on the configuration file (Software Agents with remote configuration enabled). |
| 15047 | 10374
| Reviewed and confirmed the activation of the option to discard events in unknown status for remote components so false positives are discarded. |
| N/A | 10384 | Fixed display failure when deleting modules in bulk (Bulk Operations). |
| 15079 | 10411 | Removed replication message that appeared when opening event details (false positive), now it allows you to add comments on events. |
| N/A | 10416 | Included the selected agent identifier in the event list filter. |
| 14668 | 10420 | Fixed login with users who have apostrophe in the name and email fields for authentications with LDAP and AD. |
| N/A | 10438 | Included the S3 Buckets monitoring shortcut again in Amazon Web Services. |
| N/A | 10451 | Fixed PFMS server update with the Offline Update Manager in CentOS 7; also checked on Rocky Linux. |
| 15091 | 10455 | Fixed in the wizard_wmi_module plugin when it has character & in the password, it is now quoted before executing the credentials. |
| N/A | 10458 | Fixed SQL query creation when changing passwords in non-administrator users. |
| N/A | 10471 | In the SNMP alerts there was the problem that when deleting the group of agents the alert belonged to, it disappeared. It now prevents from deleting an agent group if it is used by an SNMP alert. |
| N/A | 10473 | Fixed the error in the SNMP trap editor by which files could not be uploaded with MIB. |
| N/A | 10479
| Fixed agent identifier failure when creating custom report items with the SLA-Wizard, when filtering agents by keyword. |
| N/A | 10485 | Fixed inconsistency between the server and console LAG calculation (latency). |
| N/A | 10492
| Fixed alert command display in a centralized node for Command Center with the new PFMS web interface. |
| N/A | 10493 | In item pagination (Policies, Alerts, Groups, etc.) the user is located again on the page that triggered an action (editing, deleting, etc.). |
| N/A | 10500
| In the Command Center, in the advanced history database configuration options some tokens were not saved. With this patch said values are set to change and save the configuration. |
| N/A | 10513 | Command center (Metaconsole): Added server_uid for authentication in PFMS 1.0 API for internal calls to Pandora FMS servers. |
| N/A | 10526
| Implemented a modal form for module type selection after clicking on “Go to create agent” from the tree view in the Command Center. |
| N/A | 10545 | Fixed the zoom icon feature and its label in the monitoring policy chart. Additionally, the information in the table is displayed, which previously did not show anything. |
| N/A | 10548 | In the Enterprise version: Access to the Satellite server collections without any restriction regarding the NMS license. |
| N/A | 10550 | Fixed the Credential Store that showed fields for SNMP credentials in other types of credentials (AWS, WMI, etc.). |
| N/A | 10551 | Visual Console names now accept spaces, previously they were saved as HTML entity characters. |
| 15096 | 10558 | When a module belonged to a service, cascade protection was disabled. Changed the operation so that cascade protection works correctly, avoiding spam email. |
| N/A | 10559
| Fixed faulty task import deletion in Discovery IPAM tasks. |
| N/A | 10560 | For NCM responses function read_all() is now used instead of function read_line() of Perl language, library Net::SSH::Expec. This fixes the bug by which messages were saved cut by line breaks, reading and fully saving all NCM responses. |
| 15146 | 10564
| Fixed the singularity by adding comments on events with character &. |
| 14584 | 10568
| Comments not shown in events when requested in detail: fixed grouping by event and by extra ID with spaces. |
| N/A | 10569 | PHP 8 supported when opening an agent display in the Console. |
| 15013 | 10579
| Added patch to contemplate connections with no instances in Discovery PFMS tasks for MS SQL server®. Note: Each instance is a full SQL Server® installation along with its own copy of server files, database engine, databases, users and credentials. |
| N/A | 10583 | pandora_diagnostic.sh script is now able to find the MySQL configuration file in a certain way, regardless of the operating system used. |
| 15024 | 10585 | The Diagnostic info tool now correctly displays log file custom paths. |
| N/A | 10591 | Fixed animated icon display in Review logs section (Pandora FMS Audit) after having selected the pagination of all the results (All option). Now once the described consultation process is finished, the animated icon disappears. |
| 15143 | 10592
| Fixed for SMTP credentials that have special characters to be now properly saved in the database. |
| N/A | 10597 | Added and fixed the PNG format image (maintenance image) used in nodes and in the Metaconsole when the merging process is being performed in the Command Center. |
| N/A | 10604
| For Ubuntu server 22, the xprobe program was compiled in a special way, which is used as an essential tool for IPAM tasks. |
| N/A | 10623 | Fixed automatic description addition (“Checks port X is opened” message) when configuring the port to a network module. |
| 15185 | 10626
| Vendor lists in NCM are now displayed immediately, allowing NCM operations to be performed with no delays. |
| 15172 | 10631 | Fixed last comment added to the comment column not being properly displayed when there were grouped events (Group events or Group extra id). This affected both the node and the Command Center and was fixed in both. |
| 15189 and 15681 | 10635 | Added dependency JSON::PP in Perl language for the 32-bit Omnishell executable file and compiled it as 64 bits. |
| N/A | 10636
| Fixed IPAM failure when clicking on a host and returning 500 HTTP error. |
| 15203 | 10646
| In versions 767, 768 and 769 it was not possible to edit the threshold of an alert action to zero as it was replaced with a default value of 5 minutes. This was fixed in version 771. |
| N/A | 10649 | Fixed issue by which when having alerts configured in a policy, and one or more modules that come from that policy are unlinked in an agent, those alerted on all the modules linked in all the agents became duplicated . |
| 14875 | 10653
| Custom reports could not be created/deleted (Custom Report) with the ACL Enterprise system. It was fixed with two additional level 2 section options. |
| N/A | 10665 | Fixed and recovered user editing for the Open version. |
| N/A | 10666 | Fixed error in English in the column header tag text (Group Tactical View section). |
| 15195 | 10695 | Fixed rule “Is different” not working properly in correlation alerts. |
| N/A | 10670
| Fixed theACL error for users in Heatmap views: it now limits groups, item, and IP address display to those authorized based on user profiles. |
| N/A | 10719 | Fixed incorrect tag field display when registering a plugin with Japanese characters and creating components with its modules. |
| 15229 | 10726 | Fixed collections synchronization with HTTPS in the Metaconsole (Command Center). |
| N/A | 10727 | Fixed incorrect dates as well as column alignments in event reports. Fixed them too in reports, when there were no results for them (custom fields or custom data). |
| 15246 | 10737 | Fixed feature search error in the Command Center (Metaconsole) due to missing parameters when clicking on a Service Map service. |
| N/A | 10743 | Fixed error by which if there was an agent assigned to a secondary server that only had the dataserver enabled, when creating remote modules on that agent, they never ran because they did not have a networkserver to process them. With this fix they are assigned to the primary server and run correctly. |
| N/A | 10747 | Fixed and retrieved the main view of an agent for the Open version. |
| N/A | 10750 | Corrected the logs view, it can now be selected accurately in both date and time, as well as other logical details solved. |
| N/A | 10762
| Reset the IPAM subnet to include all requested networks when networks are added massively to a supernet. |
| N/A | 10769
| Fixed the issue when an trap was edited on the SNMP console or when the name of a trap was clicked by the SNMP trap editor and it redirected to an empty view, without data. The feature was restored; in addition, several errors are corrected in the labels of the fields per screen. |
| N/A | 10777 | The names of XML files with monitoring data for Pandora FMS are now set by hash MD5 as they previously caused problems if the agent name had special characters. |
| N/A | 10792 | Fixed the All group display in Group View for the Open version. |
| N/A | 10794 | Fixed collection addition and deletion in an agent for the Enterprise version. |
| 15305 | 10813 | Fixed graphic icons called “101” when using the search engine in the modules tab. In addition, icons were updated and the redirection to the modal form view was fixed and changed. |
| 15316 | 10819 | Alerts in alert views were fixed and now only the policy image will appear when the alert corresponds to a policy or when it is an external policy alert. |
| 15240 | 10839
| Fixed error by which when there were two agents with the same string in the search, the request was corrupted and the results were not correct. |
| N/A | 10851
| Fixed inventory date display as well as result search and sorting by multiple parameter combinations. |
| 15337 and 15360 | 10865
| Added the Target IP field in SNMP modules, for Custom Fields Macros, which uses the macro called _agentcustomfield_X_ . This Target IP field was precisely the one that was missing to complete the work with the respective macro. |
| N/A | 10869 | In Agent Monitoring View, to avoid possible misunderstandings, group_id was removed from the URL, since by being a POST request it is unnecessary for it to be present in said URL. |
| N/A | 10874 | Added the possibility to include sleep to NCM commands to avoid connection errors due to timeouts. |
| N/A | 10896 | Fixed the error by which when adding a service item to another service and displaying the sunburst map and trying to access the child items of the added service the corresponding links failed. |
| N/A | 10897
| Fixed links both in the sunburst and tree views, in service modules: They now lead to the agent’s main view directly. |
| N/A | 10898 | Fixed error by which when an agent was created or edited and an attempt was made to assign a secondary group to it, it was not assigned. |
| N/A | 10899
| Fixed issue with special characters when saving the fields in inventory modules by plugin. Now it saves properly in base64. |
| N/A | 10901 | Fixed the size of the icons of the new PFMS interface in the SNMP wizard. |
| N/A | 10908
| Fixed character encoding to UTF8MB4 format through an MR file in several tables in the database, including the table used for the welcome tips editor. |
| N/A | 10909 | For the new PFMS interface, agent group icons in both node and Command Center were displayed as unavailable or “broken” images. This was restored to normal operation and custom icons were checked and verified for normal operation. |
| N/A | 10910 | Updated the icons representing each node to the new format and enhanced their display with matching colors in network maps, with the new PFMS interface. |
| N/A | 10911 | In the new PFMS interface, the huge size of the icon for deletion in custom report item editing (SLA) went back to its normal size. |
| N/A | 10912 | Links to agent in the group tactical view now lead to display instead of agent editing. |
| N/A | 10913
| The Command Center now properly displays the icon for web browsers (also called favicon tab). |
| N/A | 10915
| Fixed menu display in version 770 for the Open version. |
| N/A | 10917 | Retrieved display of custom operating system icons. |
| N/A | 10918 | On PFMS login screen, the images used as wallpapers were adjusted to be properly displayed in the different window sizes of web browsers. |
| N/A | 10924 | Fixed the false positive message saved in the Audit Log when a module is enabled or disabled, the action is always performed but the registration is incorrect and it said otherwise. |
| N/A | 10926 | The Add button in Manage Scan Scripts was not shown with the new PFMS interface. Added the button again recovering the feature. |
| N/A | 10927 | Since version 767 if you had configured the Spanish language in the Metaconsole (now called Command Center in version 770) and worked on the application of monitoring policies, these returned an HTTP 500 error in web browsers. The issue was fixed and also used to check the rest of the languages. |
| N/A | 10936 | In plugins and agent management views, multiline-capable text boxes were shrunken and trash icons were too large. Their sizes were enlarged and shrinked and they regained their visual harmony. |
| N/A | 10941
| In the alerts section where it indicated whether an alert had been triggered or not, it was only visible if you hovered over that column. With this arrangement, all triggered alerts are immediately displayed without the need for any extra work. |
| N/A | 10943 | Fixed events icon color in Tactical View since it was presented with inverted colors. |
| N/A | 10945 | Fixed item time stamp miscalculation in the event view. Now before calculating, the time zone of the different components (PFMS server, Web console, user preferences, etc.) is taken into account. |
| N/A | 10947 | Fixed status colors and icons in the Agent View by Heatmap for when the status is different from the normal status. |
| N/A | 10950 | The text size in policy names was increased to 9 points, thus improving their readability. |
| N/A | 10955 | Fixed element errors in size, appearance and operation in the Discovery Netscan interface. |
| N/A | 10960
| Fixed error by which in new installations in version 769 the tsesion_filter table was not created. |
| N/A | 10961 | Fixed the display of the status of the collections, now they are always visible if there are pending changes to be applied in the collection (now a yellow icon is shown) or when the folder of the collection does not exist (red icon). |
| N/A | 10965 | Fixed tag creation in the Metaconsole and nodes, now it takes into account the use of spaces in tag names and checks if they are already created to avoid repetitions. |
| N/A | 10967 | Fixed a visual glitch in the CSS when seeing an event detail from the event Dashboard/widgets. |
| N/A | 10972 | Fixed error display when creating related alerts both in the Metaconsole and in nodes (conditions in simple and detailed view): The problem came from editing an alert correlation without choosing any date or time (handling null data). |
| N/A | 10974 | Fixed the following bug: when applying the inverse interval in a module, it showed the changes correctly in the contiguous graph, however when clicking on update the inverse interval disappeared and returned to how it was previously. |
| N/A | 10977 | Fixed the repeated warning message for HA Legacy in PFMS server log when verbosity is 5. |
| N/A | 10981 | With this correction only fields TCP Send/Receive appear in the network TCP modules. |
| N/A | 10984 | Fixed item name display in the Visual Console by hovering the mouse pointer over them. |
| N/A | 10989 | Fixed the size of the editing icon, which was huge, in the Supernet section of IPAM. |
| 15445 | 10991 | Fixed both in the Metaconsole and in nodes, that a standard user with “Pandora Administrator” profile and with ACL Enterprise activated and granted could not see the Authentication view. Fixed also the size and appearance of generic block warnings to users. |
| N/A | 10993 | Fixed error by which with the new PFMS 770 RRR interface, the buttons for adding and subtracting agents from Omnishell commands had been lost. Improved these buttons and updated the CSS class. |
| 15445 | 10998
| Fixed error in the ACL Enterprise system caused problems when a user wanted to edit their own user (shortcut in the header) despite having explicitly been granted permissions. |
| N/A | 11001
| Fixed the tips at login. Now displayed in the language chosen by the user, as fallback remain in English for exceptions. |
| N/A | 11002 | Fixed bug in Credential Store by which when modifying an SNMP credential it did not save the SNMP version type change. |
| 15459 | 11003 | Fixed the Command Center (Metaconsole) options for alerts that had disappeared. |
| N/A | 11009 | Fixed special characters for event aggregation using PFMS API and PFMS CLI. Now they are coded correctly before being saved in the database. Six special types of event fields were added to the correction. |
| 15353 | 11010 | Fixed the automatic refresh of the Visual Consoles, rendering the feature available again. |
| N/A | 11021
| Fixed the token to activate the Inverse Interval in string modules that when saving became always deactivated. |
| N/A | 11024 | Copying a Remote Component would throw an error when requesting a field from a table whose name was incorrect. Fixed the issue and now the copying process runs smoothly. |
| N/A | 11035 | In graphs, the size of the tick is set at least to 0.5 for extraordinary precision in double precision values (four or more decimals). |
| N/A | 11032 | Fixed the start date field for the filter in the log view (log collector): Now it is interpreted numerically and it allows to obtain results. |
| N/A | 11036 | When the Paginated module view token was activated by Visual styles in the Setup of the Web Console, the results pagination did not work. Fixed this issue by properly activating the execution of a script written in JavaScript. |
| 15486 | 11044
| Fixed drop-down lists in the Black theme, which were displayed in light color. |
| 15490 | 11047 | Fixed issue with the new interface where no more fields could be added to the plugins in the creation process or delete those added by editing. |
| N/A | 11049 | Fixed the time range selector and hid the equalize field when the chart type is not Bullet chart, that way custom charts are displayed correctly and the filter keeps its values. |
| 15481 | 11050 | Fixed macro _alert_critical_instructions_ and _alert_warning_instructions_ issues in actions and alert templates since both labels with information were inverted (critical state and warning state). |
| 15479 | 11052 | When performing a Discovery task with application for MS SQL Server, the connection report presents special characters that prevent them from being saved in the database. |
| N/A | 11054 | In correlation alert management, a check of the function’s existence in the memory is added before being used. |
| N/A | 11064 | Fixed the button to enable the history database in the Metaconsole, enlarged the area to click on that button. |
| N/A | 11067 | Fixed, for the network modules, that when hovering the mouse over the status icon, the corresponding IP address appears properly. |
| N/A | 11068
| With the new PFMS 770 RRR interface, the Change to critical status after field had disappeared in Agent Base options. It is already visible again and its operability was double-checked. |
| 15522 | 11095 | Fixed issue where a Web Check module was created by means of monitoring policies but when entering the module editing, said module was displayed blank. |
| N/A | 11081 | Fixed cron option module types that could not be added to the execution in advanced module options (such as server auto-monitoring). |
| N/A | 11082 | When a service was created through the service Wizard and a subservice was added, it was displayed as null value in the services tree view and also the wrong service was added. Fixed null value handling as well as obtention of the numerical values that are key for proper display. |
| N/A | 11083 | The module creation form of the Prediction server using the average or synthetic arithmetic had its elements off-set with the new interface, the visual failure was corrected. |
| 15509 | 11087 | Fixed the error that did not allow editing items in scheduled downtimes. |
| 15510 | 11090
| Fixed numeric error 500 returned by web browsers when entering the tactical view for singular environments that work without any tags. |
| N/A | 11092 | Fixed excessive width in the Group Tactical View in the Web Console. |
| N/A | 11097 | Fixed Service map widgets (Dashboards) to accept all types of quotes in the name of each of the services that make up the map. |
| N/A | 11098 | Fixed button performance for SNMP Walks from the module editor to create the module in that agent with the OID information: it switches from using an autocomplete to showing a confirmation modal form to create the module (as long as it is from SNMP Walk, if it is from the SNPM Browser view, the operation is the same as always). |
| 15530 | 11099 | Fixed the Metaconsole so that the Service Map widget loads and displays the Sunburst mode correctly at the right time. |
| N/A | 11100 | Fixed error 500 that was returned due to incorrect typing of variable in the Alerts menu of the Web Console, section Alert correlation. |
| 15529 | 11102
| Fixed the Inverse Interval token since it was not configured after modifying modules in Agent by means of Monitoring Policies. |
| 15535 | 11103 | Fixed icon show-up in Metaconsole monitoring policy application section. The monitoring policy had already been applied to the agents, however the icon still appeared as not applied. |
| 15534 | 11104
| Fixed the linking column header in policy management, module linking section, to select all modules and now you may select (or deselect) all items with a single click. |
| N/A | 11106 | Fixed correlation alerts with field event agent, now they run correctly when agent events arrive, both with the equality operator and with regex with the Event server and with the Correlation server. That way the operation of the agent rule was fixed. |
| N/A | 11109
| Fixed the default value (mode enabled) of Power Supply token in the SNMP Wizard. |
| N/A | 11110 | Fixed the second-order selectors used for item display and selection in drop-down lists in the Metaconsole. |
| 15539 | 11111 | Fixed issue by which when a Web Check module was created, when entering the module editing, said module was displayed blank. |
| N/A | 11113 | Fixed bug in string modules, whose threshold warning could not be configured after creating them. |
| N/A | 11117
| When editing a user’s data in the Metaconsola you now have a conditional so that you do not overwrite the fields Event filter, User color scheme and Home screen in node databases. |
| N/A | 11118 | Fixed “No GIS data” message was corrected and it is now displayed collapsed by default. |
| N/A | 11119 | Fixed and improved module visualization aesthetics in the agent detail view. |
| N/A | 11122 | Hundreds, and even thousands of false positive error message lines were being generated. This arose because they received undefined values that prevented their comparison and evaluation. The problem was solved with a prior evaluation of the data to be evaluated. |
| N/A | 11130 | With the new PFMS interface the profile deletion button had become unusable in user data editing. After this correction the button returned to its place and works again. |
| N/A | 11132
| There was an HTTP 500 error when creating or editing scheduled stops and selecting modules. The issue has been fixed and this feature continues being improved. |
| 15511 | 11134 | Fixed the pandorafsnmp binary to save incremental SNMP module data as string. |
| N/A | 11136 | Fixed the icon color in failed state in server view. |
| N/A | 11140 | Some wizards had kept the previous graphical interface. They were now updated and adjusted according to the style of the new graphical interface. |
| N/A | 11142 | Fixed several visual and counting errors in the Group view, both in the Open and Enterprise versions. |
| N/A | 11145
| In WMI, plugin and network modules the password used to perform remote monitoring became unreadable when editing some other module field. With this correction, credentials can be read and remote monitoring is always performed. |
| N/A | 11148 | The function of copying to the clipboard the path for plugin execution in the File manager was fixed for different web browsers. |
| N/A | 11150 | Fixed the Log viewer so that very long lines do not overflow but rather fit the screen. |
| N/A | 11154 | The wizard for adding agents, modules or services did not work with the new interface. The problem was fixed and the operation that adds items to Service items summary was also adjusted. |
| 15439 | 11155 | Fixed user language loading error in the welcome tips. |
| 15531 | 11158 | Fixed NetFlow Filters to correctly return each agent identifier created by this path. |
| N/A | 11164 | Fixed in Log viewer that when clicking on View it led to the log view instead of leading to Log source. |
| N/A | 11167 | When deleting an agent a false positive message “Could not be disabled” was displayed but the agent was still deleted. Deleted the message and fixed the bug. |
| N/A | 11170 | Deleting a module from an agent did not prompt for confirmation. It was fixed and it now asks the user whether they are sure of the irreversible module deletion process. |
| 15556 | 11171 | Due to a new syntax in PHP version 8.1 history database settings returned an error. Modified it to support that new PHP version, which solves the problem. |
| N/A | 11172 | Fixed the icon for editing Remote config in each agent: the button will appear only if it has remote configuration actually enabled. Fixed in addition the location and status in the graphic interface. |
| N/A | 11173 | In the Inventory monitoring view, the button to navigate between pages did not work and only sorted by alias. It was fixed so that it sorts through all the columns and navigation by pages was double-checked, both are fixed. |
| N/A | 11176 | With the new Web Console interface, the Execute query button had stopped working in the Debug form, in section Web checks, in agents. This bug was fixed. |
| 15577 | 11179 | In several Dashboard widgets public views delivered invalid identifiers. They were fixed and now they are correctly displayed through public links. |
| N/A | 11181 | Section Resource exporting stopped working with the new GUI. The issue was fixed and it has been checked that visual console, report and policy importing and exporting now works properly, both in the Open and Enterprise versions. |
| 15581 | 11182 | Fixed the value shown in About, Support expires field, now it shows the correct Enterprise license expiration value. The error was only about display. |
| N/A | 11190 | Fixed widget filtering of Tree View in Dashboard so that it accepts more than one word in the search field and also if you type in a single word it filters correctly, but when entering a space and adding another word the filtering breaks and finds nothing. |
| N/A | 11193 | Fixed issue when adding a string module to Widget Color Tabs Modules. Now it loads successfully and immediately displays the addition. |
| N/A | 11194 | Fixed SNMP browser display in real-time graphical views, when the SNMP Interface throughput option is selected. Now SNMP options can be changed. |
| N/A | 11195 | Added automatic recursivity for dashboards to the Groups Status widget when selecting group All. |
| 15571 | 11201 | Fixed the variable identifier in JavaScript that caused the module name size to cause problems in the Graph builder. |
| N/A | 11202 | In the Visual Console, after editing and saving certain icons of the added items they disappeared. Now after fixing it, icons are always displayed, both in editing and display views. |
| N/A | 11212 | Fixed the Donut Graph of Visual Consoles so that it only accepts string modules, so now the graph is shown correctly. |
| N/A | 11214 | In the Deploy agent wizard the Mac OS operating system stops. Fixed the download link for the software agent. |
| N/A | 11215 | When adjusting the period of a new manually created module, the 5-minute interval could not be selected. Fixed the problem by declaring and setting the default value. |
| N/A | 11217 | In version 771 when requesting to disable a user the error “Can not verify the origin of the request” appeared. The problem was in the CSRF Validator and it was corrected. |
| 15587 | 11221 | Fixed the problem of incorrect group merging in components in module template management. |
| N/A | 11222 | The Home screen option for the Visual console was pointing to an incorrect address when no visual console existed, the error was fixed. |
| N/A | 11223 | Failures in LDAP configuration and advanced permissions were corrected. |
| N/A | 11224 | The selection button of all the items in the column header in alert correlation did not perform its function, said error was corrected. |
| N/A | 11229 | Fixed the filter saving process in Netflow live view and improved to default values in fields other than the filter name. |
| 15608 | 11230 | Fixed module copying in monitoring policies: it no longer allows to repeat already copied modules and module identifiers are read correctly and the copy is made (if they are not duplicated). |
| N/A | 11242 | Added the corresponding validation so that the autorefresh_white_list field (user table) does not generate an error and allows loading the user view if, the value of the field is null or 0. |
| N/A | 11245 | Fixed blank display of service map items in the Metaconsole Dashboard when they were in the presence of network map as well. |
| N/A | 11250 | Added a function that deletes spaces in IP addresses to be used in WMI monitoring (pandorawmic). |
| N/A | 11252 | Fixed issue in the Ubuntu server environment, by which Script resync HA failed by SSH_CMD check. |
| N/A | 11255 | Fixed the Widget Global Health info in the Metaconsole to show the real information. |
| N/A | 11261 | Reinstated the delete items button in agent autoconfiguration, which had been hidden with the new interface. |
| N/A | 11268 | fixed bug in the MetaConsole by which the long name of a Visual Console would unframe the full-screen interval view. |
| N/A | 11270 | Fixed error by which Discovery tasks could not be added nor edited in the AWS S3® feature. |
| N/A | 11275 | Reinstated the button to delete links from section List of Links in the Metaconsole, this button had been hidden with the new interface. |
| N/A | 11276 | Fixed bug by which when a user with access to a group was created and logged in to create a widget in the Dashboards section, the Agent/Module view widget loaded all agents regardless of the group. |
| 15627 and 15577 | 11277
| Fixed the public link to Dashboards when using authentication by SAML. |
| 15577 | 11278 | Fixed authentication by SAML for superadmin users. |
| N/A | 11282 | The Simple Graph Widget in Dashboard did not work because it received null data, it was corrected to first check whether the data is valid. |
| N/A | 11285 | Fixed SQL query, SQL pie graph, SQL vertical bar graph and SQL horizontal bar graph reports, since in the Metaconsole the item Server did not save correctly. |
| N/A | 11289 | Deleted text auto-completion that mistakenly appeared when editing an agent, particularly in the advanced section. |
| N/A | 11290 | Optimized nmap execution in the get OS feature in IPAM. |
| N/A | 11292
| Fixed the wrong operating system assignment when the device only responded to OS details. |
| N/A | 11294 | Fixed, both in the node and in the Metaconsola, the general monitoring policies search engine. |
| N/A | 11295 | Fixed dynamic reports and they now allow to be generated (nodes and Metaconsole). |
| N/A | 11297 | Fixed bug by which reverse intervals were not configured correctly on Network server remote_snmp_string modules. |
| N/A | 11298
| Fixed visual bug in remote module filter by Metaconsola (monitoring policy management). |
| N/A | 11299 | Fixed Advanced Options that did not appear in Agent configuration in PFMS Open version. |
| N/A | 11300 | When a standard user was created by the Metaconsole and it was granted the right to log in to the nodes, when that new user edited their own Metaconsole profile, that user lost the right to access the nodes. This error was corrected. |
| N/A | 11302 | Multilingual messages were visually corrected for the About view. |
| N/A | 11303
| Fixed the error that did not allow adding new items in an NCM. |
| N/A | 11304 | Enlarged the modal window in module creation as well as the module option list width. |
| N/A | 11317
| Fixed the automatic logout error for users whose only assigned user profiles were RR, RW and RM. It now works correctly and the scope of other user profiles is in reviewing process. |
| N/A | 11318 | Inventory report in the Metaconsole had a problem with SQL syntax so a special function was created that verifies whether the database request is valid; with this patch the error was fixed. |
| N/A | 11320
| Fixed the error in the Metaconsole whereby the PDF Histogram graph was not displayed, this was due to the lack of registration of a token which was then missing from the Metaconsole to access the node data. |
| N/A | 11321 | Fixed Report Editor option bar missing from the report editor in the Metaconsole and nodes, an event that took place just after editing and saving a report item. |
| N/A | 11323
| Histogram graph report, when the selected interval had no data it caused an HTTP 500 error in the browser. Fixed the issue and now it shows value zero when data is insufficient. |
| N/A | 11328
| The filter subsection did not work in the Log viewer section, the problem was fixed and now the filters regained their operability in both the nodes and the Metaconsole. |
| N/A | 11330 | Page-by is added to the network map list, thus solving the problem when the number of maps was higher than the user page-by. |
| N/A | 11336 | Fixed error HTTP 500 in the Audit Log, which was caused by an unexpected variable type (code exception). |
| N/A | 11341 | Updated software agents in MS Windows® and GNU/Linux® so that the data generated by a log module is in base64 format. |
| 15660 | 11345 | Fixed macro error in local components caused by a data structure expected by JavaScript, and that this structure was altered with the new PFMS graphical interface. |
| N/A | 11354 | Login tips and the About form now open up as a modal form to avoid visual bugs with other messages and/or notifications. |
| N/A | 11358 | Fixed Bulk operations with agents so that the database saves only values and not item data. |
| N/A | 11361 | Fixed PDF SLA reports to incorporate horizontal graphs. |
| N/A | 11362 | Fixed check between alertserver_queue and alertserver tokens to ensure they work in sync. |
| N/A | 11365 | Fixed HTML button that was misnamed, making its content undeliverable. |
| N/A | 11366 | Fixed the missing parameter in Bulk Operations section of monitoring policies, that prevented agent module copies from being generated. |
| N/A | 11368 | Fixed naming error caused by the “Use prefix notation” field. Now when creating a report template you may add the “Min Value / Max Value / Avg. Value” both in Metaconsole and in the Console. |
| N/A | 11369 | Fixed delete agent icon size. |
| N/A | 11371 | Fixed errors at the database level and at the PHP language level in the Inventory View when sorting by agent. |
| N/A | 11374 | In Users Bulk Operations when trying to add a profile with many privileges the process stopped. It was corrected to ensure that it obtains the information of the requested profile and if, for some reason not contemplated, it cannot add a profile, it continues with the next one and does not stop until it goes over all the requested profiles. |
| N/A | 11381 | The “Show address instead module name” token was poorly consulted at the Availability report, now the agent IP address is displayed correctly in the report. |
| N/A | 11382 | Fixed Event Cardboard widget so that it works in PFMS Open version. |
| N/A | 11385 | Added a new software dependency to the Satellite server for MS Windows® and compiled it for its release. |
| N/A | 11388 | Fixed SNMP bulk operations to require the user to specify at least a parameter in order to save the operation. |
| N/A | 11390 | Redefined general Metaconsole and node searches for better grouping. |
| N/A | 11394 | Fixed icons in group configuration in LDAP as they were too large. |
| 15646 | 11400 | Fixed groups icons that were not displayed in Visual Consoles due to a cache issue in the web browser. |
| N/A | 11401 | Fixed the Discovery PFMS for MS SQL server® that only connected over the default port of that application. A port number different from the default one can now be specified. |
| N/A | 11405 | Reinstated the button to delete plugins through the Metaconsole. This bug had been caused by the new PFMS interface. |
| N/A | 11406 | Reinstated the button to delete operating systems in the Component Management section through the Metaconsole. This bug had been caused by the new PFMS interface. |
| N/A | 11409 | Fixed several visual errors in Warp update Manager. |
| N/A | 11416 | Fixed search recursivity by groups for Metaconsole authentication with AD so that it is enabled and disabled as appropriate to save time in user logins. |
| N/A | 11424 | Fixed the Bulk Operations section in the Metaconsole so that it efficiently manages primary and secondary groups (automatic correction when detecting them). Also fixed the visual group logo for easier identification. |
| N/A | 11429 | Fixed the error that prevented clearing policy alerts from bulk operations. |
| N/A | 11430 | Fixed insertion error when trying to add a new user with a repeated identifier. |
| N/A | 11431 | Debugged and fixed the profiles required to see alerts. |
| N/A | 11444 | Fixed error when using the visual Console item wizard: it created as many items as modules with the same ID with several centralized nodes. There was no way to differentiate which node each module came from. |
| N/A | 11446 and MR 64 | Fixed the database for template creation using visual consoles as references so that it holds information about recursive groups. |
| N/A | 11453 | Fixed links to the corresponding agent and node views in the service tree view within the Metaconsole. |
| N/A | 11456 | Fixed error whereby when changing the background image in Visual Consoles, it restricted access to the modified visual console. |
| N/A | 11458 | Fixed node deletion button when listing the Metaconsole registered nodes so that it appears. It was a button display failure, which remained in hidden mode. |
| N/A | 11470 | Fixed SQL query bug when getting into the inventory view. |
| N/A | 11473 | Relocated the autoload feature in the correct loading order for Pandora FMS download and installation. |
| N/A | 11478 | Enlarged the form to select dashboard widgets so that their paging is displayed. There are more than 40 items that must be displayed by sections or groups. |
| N/A | 11479 | Fixed the module tab color widget in PFMS Open version and it now loads the feature properly. |
| N/A | 11481 | The “Icon and module value” widget now lines up correctly the value and the tag in the the Metaconsole and the nodes. Also fixed the selected module list in the Metaconsole and now all of them are displayed. |
| N/A | 11485 | Fixed paging in the policy view with an applied filter in the Metaconsole and nodes. |
| N/A | 11488 | Fixed report width display in PDF log report exporting so that it is full-width. |
| N/A | 11504 | Fixed Discovery Network Scan so that it correctly searches for WMI credentials, since it only listed custom credentials before. |
| N/A | 11512 | Added the name of the LTS if appropriate to the About view. |
| N/A | 11521 | Fixed SNMP graph display so that the filter bar stays anchored at the top of the graph and does not overlap nor block the graph display. |
| N/A | 11523 | Fixed Satellite Server remote modification for MS Windows®: now no entities are sent to the configuration file. |
| N/A | 11526 | Fixed and checked Visual Console permissions granted by profiles to users. In addition, visual enhancements were made to the interface. |
| N/A | 11531 | Fixed service map display that contains a single agent item both in the Metaconsole and nodes. |
| N/A | 11538 | Fixed event sound alerts view. Now it supports activating the Blacktheme CSS. |
| N/A | 11541 | Fixed the agent selector dialog box so that it works when applying the Blacktheme CSS. |
| N/A | 11542 | Patched the code for the Module graph widget so that it dynamically takes up the full width (responsive). |
| N/A | 11549 | Fixed OS quick report, Block histogram and Grouped meter graphs widgets so that they work smoothly in the Open version. |
| N/A | 11551 | The OS Quick report widget presented the SQL query error when requested by the Metaconsole. Fixed said error keeping its operation through nodes. |
| N/A | 11553
| Fixed RR, RW, RM and PM profile reach regarding Cronjobs (Task list). |
| N/A | 11555 | Fixed the graphic interface and actions in the IPAM section. |
| N/A | 11559 | Fixed vertical bar, SQL horizontal bar y SQL pie Graphs reports, keeping the exact same performance through nodes. |
| N/A | 11562 | Added a specific button called “Use this OID” to create SNMP modules by monitoring policies. Checked in addition that it works both in the Metaconsole and nodes. |
| N/A | 11563 | Fixed several issues in different technologies that prevented pinging in the IPAM device view. |
| N/A | 11566 | Optimized the detail section in the alert view, restructured database queries. |
| N/A | 11568 | Reinstated the item editing and deletion buttons for IPAM task list view. |
| N/A | 11569 | Fixed the Group custom report widget so that it shows all modules from an agent when it is requested by the Metaconsole. |
| N/A | 11576 | Fixed agent display in a GIS map after configuring a public URL in the setup. |
| 14344 | 11577
| Threshold alerts kept on sending multiple recovery emails. Fixed the issue as well as another error in the recovered update. New tests were carried out to check email forwarding. |
| N/A | 11592 | Fixed text tag insertion in Visual Consoles, in addition to adjusting its predefined size for better display. |
| N/A | 11594 | Fixed the regular expression for “aggressive” scanning applied by Nmap both in NetScan and PFMS IPAM. |
| N/A | 11596 | Fixed the display of SQL queries inserted into SQL reports, both for the Metaconsole as well as for nodes. |
| N/A | 11601 | Fixed the parameter for the IP address for when adding agents by Recon Task by means of a template. |
Updated documentation
| Caso# | GitLab# | Descripción |
|---|---|---|
| N/A | 9436
| Documentation only on the installation of the Tentacle server. |
| N/A | 9473 | In the get total_modules command of PFMS 1.0 API, the module group identifier becomes optional. |
| 14195 | 9533 | Modified SQL report documentation to help perform correct queries. |
| N/A | 9696 | Added documentation so that pmacct can be used as an alternate probe to NetFlow. |
| N/A | 9743 | Added documentation for the new event response macro _group_contact_. |
| N/A | 9767 | Updated information for installing software agents. |
| N/A | 9795 | Added the documentation of the new “Data Matrix” widget. |
| N/A | 9803 | Deleted transactional monitoring documentation. |
| N/A | 9934
| Documentation on the button to show the actual path in a modal window in Pandora FMS file manager. |
| N/A | 9835 | Updated SELinux documentation. |
| N/A | 9967 | Updated information about visual console icons. |
| N/A | 9993 | Added documentation about the use of email encryption in the Command Center. |
| N/A | 9998 | Added server plugin modification documentation even if they are deployed. |
| N/A | 10001 | Added documentation about the tables used in the Command Center merging process. |
| N/A | 10003 | Fixed CLI call –create_event information. |
| N/A | 10042 | Translation into French of topics 4.7 and 4.9. |
| N/A | 10060 | Added documentation of dependencies included in ALT packages. |
| N/A | 10072 | Updated documentation of the new pie charts. |
| N/A | 10109 | Added new “About” menu option. |
| N/A | 10113 | Added documentation of custom_data in base64. |
| N/A | 10128 | Added IPAM documentation for CSV import. |
| N/A | 10142 | Updated “Dataserver_threads X” server token documentation. |
| N/A | 10145 | Fixed support for MS Windows® devices. |
| N/A | 10197 | Added instructions for using the skip-log-bin parameter in MySQL version 8. |
| N/A | 10201 | In Pandora FMS version 769 or later, Oracle Instant Client® must be upgraded to version 19.8 in environments that have older versions. |
| N/A | 10226 | Authentication in API 1.0 PFMS using the bearer token. |
| N/A | 10237 | Improved the description of the waiting time, when offline, of the Web Console session. |
| N/A | 10239 | Added the instruction systemctl restart php-fpm to the update to PHP 8 in Rocky Linux 8/AlmaLinux 8/RHEL 8. |
| N/A | 10386 | Date filter documentation for the Log Viewer. |
| N/A | 10390
| Not normal filter documentation for the Tree View widget at Dashboards. |
| N/A | 10391
| Documentation on the new widget named Avg|Sum|Max|Min Module data. |
| N/A | 10392
| Documentation on the new widget named Modules by status. |
| N/A | 10433
| Documentation on the new widget named Event cardboard. |
| N/A | 10459 | In password policy, now they are also applied by default to superadmin (new PFMS installations). |
| N/A | 10487
| New settings token to enable random wallpaper and opacity percentage on PFMS login screen. |
| N/A | 10505 | Warning of incompatibility with AD primary groups (advanced group configuration in Active Directory authentication). |
| N/A | 10510
| Documented the procedure to choose the server (nodes and Command Center) that runs a CronJob. |
| N/A | 10572 | Added section for Red Hat 7 to topic 7.18 “Upgrading from PHP 7 to PHP 8”. |
| N/A | 10599 | Explained in more detail the lightweight mode in IPAM PFMS. |
| N/A | 10601 | Added parameter PANDORA_LTS to the online installer, for both EL8 and Ubuntu Server 22. |
| N/A | 10619 | French translation of topic 8.3 “Référence pour le développement de Pandora FMS”. |
| N/A | 10628
| Documentation for the new tip feature for users, Welcome tips appear every time users log in. |
| N/A | 10638
| “Group Tactical View” documentation. |
| N/A | 10650 | Added a maintenance image in Visual Consoles, as well as the correction of their respective public links. |
| N/A | 10671
| New favorites system documentation. |
| N/A | 10884 | Transcript of the French translation of item 7.3 “Études de volumétrie et de capacité”. |
| N/A | 10933 | Added the online installation by command terminal of Software Agents for MS Windows©. |
| N/A | 10949 | Added the Split-Brain procedure for Pandora FMS HA in database. |
| N/A | 10982 | Debugged the documentation of the new location path of the binary files used for both NetFlow® and sFlow®. |
| N/A | 10987
| Fixed the documentation error [CLI] in –create_data_module in Spanish. Removed references to PFMS versions 5.x and 6.x. |
Bugs conocidos
| Case# | GitLab# | Description |
|---|---|---|
| N/A | 11338 ^SM ^JL ^LC ^JJOS | Checked and simplified the Spanish official documentation, 89 total units. |
About Version 2 Digital
Version 2 Digital is one of the most dynamic IT companies in Asia. The company distributes a wide range of IT products across various areas including cyber security, cloud, data protection, end points, infrastructures, system monitoring, storage, networking, business productivity and communication products.
Through an extensive network of channels, point of sales, resellers, and partnership companies, Version 2 offers quality products and services which are highly acclaimed in the market. Its customers cover a wide spectrum which include Global 1000 enterprises, regional listed companies, different vertical industries, public utilities, Government, a vast number of successful SMEs, and consumers in various Asian cities.
About PandoraFMS
Pandora FMS is a flexible monitoring system, capable of monitoring devices, infrastructures, applications, services and business processes.
Of course, one of the things that Pandora FMS can control is the hard disks of your computers.






